Stepper Servo · 17 Years of Expertise

09

2021

-

11

6 Major Applications of PLCs You Should Know!

PLC has a strong capability to control digital signals. The number of input and output points it controls can range from a few dozen to several hundred, thousands, or even tens of thousands. Since it can be networked, the number of points is almost unlimited, and it can control any number of points. The logic it controls can be diverse: combinational, sequential, immediate, delayed, non-counting, counting, fixed sequence, random operation, and so on, all of which can be implemented.


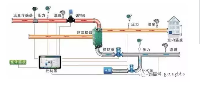
This is a typical Block diagram of a PLC control system:

 

 

1. Used for discrete control


PLC has a strong ability to control discrete signals. The number of input and output points it controls can range from a dozen or dozens to hundreds, thousands, or even tens of thousands. Because it can be networked, the number of points is almost unlimited. It can control any number of points, and the logic problems it controls can be diverse: combinational, sequential, instantaneous, delayed, non-counting, counting, fixed sequence, random operation, etc., all can be handled.

The hardware structure of PLC is variable, and the software program is programmable, making it very flexible for control. Multiple sets or groups of programs can be written and called as needed. It is well suited to the needs of industrial sites with multiple working conditions and state changes.

Used There are many examples of using PLC for discrete control in metallurgy, machinery, light industry, chemical industry, textiles, and almost all industrial sectors require it. Currently, the primary purpose of PLC, unmatched by other controllers, is its convenient and reliable use for discrete control.

2. Used for analog control


Analog quantities, such as current, voltage, temperature, pressure, etc., vary continuously. In industrial production, especially continuous production processes, these physical quantities often need to be controlled.

As an industrial control electronic device, it is a major shortcoming if a PLC cannot control these quantities. Therefore, PLC manufacturers have done extensive development in this area. Currently, not only large and medium-sized machines can perform analog control, but even small machines can do so. To perform analog control, PLCs must be equipped with A/D and D/A units that convert between analog and digital signals. These are also I/O units, but special ones.

The A/D unit converts the external circuit's analog quantity into a digital quantity and then sends it to the PLC; the D/A unit converts the PLC's digital quantity into an analog quantity and sends it to the external circuit. As special I/O units, they still have features such as anti-interference of I/O circuits, isolation between internal and external circuits, and information exchange with input/output relays (or internal relays, which are also a part of the PLC's working memory and can be read and written).

Here, the A in A/D mostly refers to current or voltage, and sometimes temperature. The A in D/A mostly refers to voltage or current. The voltage and current ranges are mostly 0-5V, 0-10V, 4-20mA, and some can handle positive and negative values. The D here, for small machines, is mostly 8-bit binary, and for medium and large machines, 12-bit binary. A/D and D/A units can be single-channel or multi-channel. Multi-channel units occupy more input/output relays. With A/D and D/A units, the remaining processing is digital, which is not difficult for PLCs with information processing capabilities. Medium and large PLCs have stronger processing capabilities, not only performing addition, subtraction, multiplication, and division but also square root, interpolation, floating-point operations, and some even have PID instructions to perform proportional, differential, and integral operations on deviation quantities to generate corresponding outputs. They can perform almost all calculations that computers can.

Thus, using PLC to achieve analog control is entirely possible.

For analog control, PLCs also have combined A/D and D/A units and can implement control using PID or fuzzy control algorithms, achieving high control quality. The advantage of using PLC for analog control is that discrete control can also be performed simultaneously. This advantage is not possessed by other controllers or is less convenient to implement. Of course, for purely analog systems, using PLCs may not be as cost-effective as using regulators.

3. Used for motion control

 

Actual physical quantities, besides discrete and analog signals, also include motion control. For example, the displacement of machine tool parts is often represented by digital signals. An effective method for motion control is NC, i.e., numerical control technology. This computer-based control technology was developed in the 1950s in the United States. It is now widespread and well developed. Currently, in advanced countries, the numerical control rate of metal cutting machine tools has exceeded 40% to 80%, and sometimes even higher. PLCs are also based on computer technology and are increasingly improved. PLCs can receive counting pulses with frequencies up to several kHz to tens of kHz, can receive pulses in various ways, and can receive multiple channels. Some PLCs also have pulse output functions with frequencies up to tens of kHz. With these two functions, plus PLC's data processing and computing capabilities, and equipped with corresponding sensors (such as rotary encoders) or pulse servo devices, various controls can be realized based on NC principles. High and medium-grade PLCs have developed NC units or motion units that can achieve point control. Motion units can also perform curve interpolation and control curve motion. Therefore, if a PLC is equipped with such units, digital control can be performed using NC methods. Newly developed motion units even have NC programming languages, facilitating better digital control with PLCs.

 


4. Used for data acquisition


With the development of PLC technology, its data storage area has become larger. For example, the PLC from Devision company has a data storage area (DM area) of up to 9999 words. Such a large data storage area can store a large amount of data. Data acquisition can use counters to cumulatively record collected pulse counts and periodically transfer them to the DM area. Data acquisition can also use A/D units; after converting analog quantities to digital, data is periodically transferred to the DM area. PLCs can also be equipped with small printers to periodically print data from the DM area.

PLCs can also communicate with computers, allowing computers to read data from the DM area and further process it. At this time, the PLC becomes a data terminal for the computer.

Electric power users have used PLCs to record real-time electricity usage to implement different pricing methods for different times, encouraging users to use more electricity during off-peak hours to achieve reasonable and energy-saving electricity use.

5. Used for signal monitoring


PLCs have many self-check signals and many internal components, but most users do not fully utilize them. In fact, they can be fully used to monitor the PLC's own operation or the controlled object. For a complex control system, especially an automatic control system, monitoring and even self-diagnosis are very necessary. They can reduce system failures, facilitate fault finding, increase mean time between failures, reduce repair time, and improve system reliability.

6. Used for networking and communication


PLC networking and communication capabilities are very strong, and new networking structures are continuously being introduced.

PLC can be connected to a personal computer for communication, allowing the computer to participate in programming and management control of the PLC, making the PLC easier to use.

To fully utilize the role of the computer, one computer can control and manage multiple PLCs, up to 32 units. One PLC can also communicate with two or more computers to exchange information, enabling multiple monitoring of the PLC control system. PLCs can also communicate with each other, one-to-one, several PLCs, or even dozens or hundreds.

PLCs can also network and communicate with intelligent instruments and intelligent actuators (such as inverters), exchanging data and operating interactively. They can be connected into remote control systems with a range of up to 10 kilometers or more. They can form local area networks, not only PLCs but also high-end computers and various intelligent devices can join the network. Bus networks or ring networks can be used. Networks can be nested. Networks can also be bridged. Networking can organize thousands of PLCs, computers, and intelligent devices into one network. Nodes between networks can communicate and exchange information directly or indirectly.


Networking and communication are well suited to the needs of today's Computer Integrated Manufacturing Systems (CIMS) and intelligent factory development. It enables industrial control to evolve from point-level, to line-level, and then to area-level, integrating device-level control, production line control, and factory management control into a whole, thereby creating higher efficiency. This infinitely promising prospect is becoming increasingly clear to our generation.

 


The above applications focus on quality. In terms of quantity, PLCs come in large and small sizes. Therefore, their control range can be large or small. Small ones control only one device, even one component or one station; large ones can control multiple devices, a production line, or even an entire factory. It can be said that industrial control in all scales cannot do without PLCs.